|
|
|
|
![]() |
|
|
REPRESA DA PAMPULHA
A represa da Pampulha, embora seja um pequeno reservatório com pouco mais de 2 quilômetros quadrados de área, tem um enorme significado para a cidade de Belo Horizonte. Ela é um pólo de atrações turísticas, um importante centro de lazer e ainda concentra, em sua bacia de captação de cerca de 98 quilômetros quadrados, nada menos do que 250.000 habitantes. Ela é rodeada pela Avenida Otacílio Negrão de Lima e tem um perímetro aproximado de 16 km. Ao longo de suas margens, há um jardim zoológico, um parque municipal, dois grandes estádios esportivos (Mineirão e Mineirinho), a famosa igreja de São Francisco e o igualmente famoso Museu de Arte da Pampulha, além de vários clubes náuticos. A represa já foi um agitado balneário com disputas de vela, remo e natação. Em suas margens havia uma agitada vida cultural e noturna que caracterizou uma "belle epoque" da cidade ao longo das décadas de 30 até o final dos anos cinquenta. Há ainda residências famosas de poetas, jornalistas, governadores e ex-presidentes da república. Enfm, o complexo da represa da Pampulha é um marco arquitetônico, cultural, histórico e também ecológico. A represa é também um dos ambientes mais estudados do Brasil sob o ponto de vista limnológico.
Hoje em dia, apesar das recentes intervenções do poder público municipal, a represa ainda padece de um quadro crônico de assoreamento de margens, intensa eutrofização e grande acúmulo de lixo e de óleos e graxas decorrentes sobretudo do aporte de esgotos não tratados da enorme população que vive em sua bacia de captação. Acrescente-se a esse quadro, a intensa especulação imobiliária que pretende - a todo custo - implantar os condomínios verticais, a exemplo da degradada lagoa Rodrigo de Freitas no Rio de Janeiro. Dessa forma, tanto a população local quanto o Laboratório de Gestão de Reservatórios do ICB/UFMG estão ativamente lutando para a recuperação desse ambiente não somente através de projetos científicos mas sobetudo através de projetos de educação ambiental não somente das populações menos favorecidas mas com ações pró-ativas que possam sensibilizar a elite governante local a não ceder aos anseios da especulação imobiliária e a adotar medidas concretas de recuperação da qualidade ecológica da represa.
Pesquisas recentes sugerem que a comunidade de peixes da represa da Pampulha esteja hoje totalmente depauperada. As espécies originalmente presentes (a represa está na bacia do rio das Velhas, tributário do rio São Francisco, um dos rios com maior riqueza de espécies de peixes do leste do Brasil) foram praticamente extintas. Algmas pesquisas preliminares, bem como entrevistas com os pescadores, sugerem que a represa esteja "infestada" por tilápias. Por outro lado, existem diversas evidências na literatura que dão conta do fato de que as tilápias podem contribuir enormemente para a manutenção da má qualidade de água da represa. Se isso for verdadeiro, então a implantação de um projeto visando a biomanipulação da ictiofauna do reservatório é uma necessidade vital para que a represa possa mesmo ser saneada.
![]() |
![]() |
![]() |
![]() |
Figura 1 - Diferentes aspectos da represa da Pampulha um dos "cartões de visita" da cidade de Belo Horizonte. Apesar das medidas de saneamento e de revitalização das margens, a represa ainda padece de um agudo quadro de degradação ambiental, caracterizado pela eutrofização, pelo assoreamento e pelo grande aporte de lixo doméstico que é carreado através de seus principais tributários. A estação de tratamento de águas fluviais (ETAF), implantada para tratar parte das águas do ribeirão Ressaca, um dos principais tributários da represa, tem se mostrado largamente ineficaz para conter o avanço da eutrofização. Infelizmente, a represa tem sido alvo de campanhas e ações de governo que visam sobretudo resultados eleitorais, a curto prazo enquanto que o verdadeiro processo de saneamento e recuperação de suas águas é deixado de lado.
A represa da Pampulha tem sido um ambiente fundamental para a implantação de todas as novas tecnologias que vêm sendo dominadas pelo Laboratório de Gestão de Reservatórios, do ICB, UFMG. Assim, foi nesse ambiente que aprendemos a nos lidar com vários tipos de aparelhos de GPS geodésicos, aprendemos a fazer as pós-correções e a processar os dados de coordenadas geográficas com precisão sub-métrica. Aprendemos ainda que as bases cartográficas convencionais muitas vezes contém erros incompatíveis com esse tipo de precisão (sub-métrica) e, portanto, aprendemos também a calibrar (georeferenciar) novamente as imagens usando pontos de referência também tomados com os equipamentos D-GPS. Aprendemos e desenvolvemos programas de computador capazes de sincronizar leituras das ecosondas e os aparelhos de D-GPS. Aprendemos a lidar com as conversões entre diferentes tipos de coordenadas, etc. Adquirmos e aprendemos a nos lidar com diferentes tipos de sonda multiparâmetros tais como as sondas Yellow Springs 556, 6920 e a sonda fluorimétrica Turner/SCUFA. Aprendemos, inicialmente, e depois passamos a treinar uma nova geraçao de alunos dentro do nosso laboratório que rapidamente passaram a dominar todos esses diferentes métodos. Já fomos capazes de oferecer três cursos de treinamento em "Limnologia Espacial ou Longitudinal" seja na pós-graduação de Ecologia bem como ao grupo de limnologia da Empresa de Pesquisa Agropecuária de Minas Gerais. Estamos, ainda, usando tais técnicas em aulas práticas destinadas aos alunos do curso de graducação em C. Biológicas do ICB/UFMG e mesmo dentro do curso "Ecologia de Comunidades" dentro do programa de pós-graduação em Ecologia, Conservação e Manejo da Vida Silvestre. Para nós, é uma atividade gratificante ver alunos de graduação capazes de gerar uma carta batimétrica ou alunos do mestrado em Ecologia fazerem uma série de mapas temáticos, como os que serão vistos a seguir.
![]() |
Figura 2 - Carta batimétrica da represa da Pampulha feita na dissetação de mestrado de Rafael Resck, aluno do programa de pós-graduação em Ecologia, Conservação e Manejo da Vida Silvestre da UFMG. Todos os detalhes desse estudo estão já em fase de publicação (Resck, R.P., Bezerra-Neto, J.F. & R.M. Pinto-Coelho (in press). Nova Batimetria e uma Avaliaççãão Ecológica de Parâmetros Morfométricos da Lagoa da Pampulha (Belo Horizonte, Brasil). Revista Geografias ( UFMG, Belo Horizonte).
No mesmo dia em que fizemos a segunda varredura com a sonda hidroacústica na represa da Pampullha, fizemos também um inventário bastante preciso das demais condições limnológicas da represa. Amosrtas de água foram tomadas em 15 diferentes pontos, na sub-superfície para análises de nitrato, amônio, fósforo total, clorofila-a, sólidos em suspensão e turbidez. Em cada ponto foi feito ainda medidas de temperatura, condutividade e oxigênio dissolvido na coluna de água. A seguir (Figs. 3,4,5 e 6), apresentamos as cartas temáticas desse estudo.
![]() |
![]() |
Figura 3 - Cartas temáticas com as concentrações sub-superficiais de amônio (ug.l-1) e nitrato (ug.l-1) na represa da Pampulha, em junho de 2008. A coluna de água estava istotérmica no dia da coleta e, portanto, não havia estratificação na coluna de água. As coletas de dados e a confecção das cartas teméticas foram feitas pelos alunos do curso "Ecologia de Comunidades", do programa de pós-graduação em Ecologia, Conservação e Manejo da Vida Silvestre da UFMG. As análises de laboratório foram feitas pelo técnico Cid Antônio Morais, Jr, no Laboratório de Gestão Ambiental de Reservatórios, ICB, UFMG. Todas as cartas temáticas foram geradas pelo software Surfer 8.0, usando uma máscara do perímetro (arquivo shapefile) da represa criada e calibrada pelo Lab. Gestão Ambiental, ICB, UFMG, com precisão sub-métrica.
![]() |
![]() |
Figura 4 - Cartas temáticas com as concentrações sub-superficiais de nitrogênio total (ug.l-1) e nitrogênio oirgânico (ug.l-1) na represa da Pampulha, em junho de 2008. A coluna de água estava istotérmica no dia da coleta e, portanto, não havia estratificação na coluna de água. As coletas de dados e a confecção das cartas teméticas foram feitas pelos alunos do curso "Ecologia de Comunidades", do programa de pós-graduação em Ecologia, Conservação e Manejo da Vida Silvestre da UFMG. As análises de laboratório foram feitas pelo técnico Cid Antônio Morais, Jr, no Laboratório de Gestão Ambiental de Reservatórios, ICB, UFMG. Todas as cartas temáticas foram geradas pelo software Surfer 8.0, usando uma máscara do perímetro (arquivo shapefile) da represa criada e calibrada pelo Lab. Gestão Ambiental, ICB, UFMG, com precisão sub-métrica.
![]() |
![]() |
Figura 5 - Cartas temáticas com as concentrações sub-superficiais de clorofila-a (ug.l-1) e fósforo total (ug.l-1) na represa da Pampulha, em junho de 2008. A coluna de água estava istotérmica no dia da coleta e, portanto, não havia estratificação na coluna de água. As coletas de dados e a confecção das cartas teméticas foram feitas pelos alunos do curso "Ecologia de Comunidades", do programa de pós-graduação em Ecologia, Conservação e Manejo da Vida Silvestre da UFMG. As análises de laboratório foram feitas pelo técnico Cid Antônio Morais, Jr, no Laboratório de Gestão Ambiental de Reservatórios, ICB, UFMG. Todas as cartas temáticas foram geradas pelo software Surfer 8.0, usando uma máscara do perímetro (arquivo shapefile) da represa criada e calibrada pelo Lab. Gestão Ambiental, ICB, UFMG, com precisão sub-métrica.
![]() |
![]() |
Figura 6 - Cartas temáticas com as concentrações sub-superficiais de sólidos totais (em mg.l-1) e de turbidez (NTU) na represa da Pampulha, em junho de 2008. A coluna de água estava istotérmica no dia da coleta e, portanto, não havia estratificação na coluna de água. As coletas de dados e a confecção das cartas teméticas foram feitas pelos alunos do curso "Ecologia de Comunidades", do programa de pós-graduação em Ecologia, Conservação e Manejo da Vida Silvestre da UFMG. As análises de laboratório foram feitas pelo técnico Cid Antônio Morais, Jr, no Laboratório de Gestão Ambiental de Reservatórios, ICB, UFMG. Todas as cartas temáticas foram geradas pelo software Surfer 8.0, usando uma máscara do perímetro (arquivo shapefile) da represa criada e calibrada pelo Lab. Gestão Ambiental, ICB, UFMG, com precisão sub-métrica.
A represa da Pampulha revelou-se como um ecossistema hipereutrófico e com uma elevada compartimentação espacial (horizontal) de todas as variáveis estudadas acima. Esse modelo de compartimentação reflete a grande entrada de nutrientes e sólidos que ainda ocorre junto as alças dos canais que drenam os córregos Ressaca, Sarandi e Água Funda e sugere que o atual sistema de tratamento de águas fluviais existente e que foi recentemente inaugurado é muito ineficaz para reduzir a poluição que chega ao ambiente. Outro ponto muito interessante e que joi notado por Isabela Torres em sua dissertação de mestrado, são os elevados teores de nitrato que ocorrem junto aos córregos do Mergulhão e Tijuco que receberam uma canalização celular de concreto. Esse padrão sugere o impacto que esse tipo de medida de "saneamento" causa em lagos urbanos como é o caso da represa da Pampulha. Outro ponto a ser destacado é o grande paralelismo encontrado entre os padrões espaciais de clorofila-a e fósforo sugerindo a interdependência dessas duas variáveis. A estreita relação entre fósforo e clorofila-a pode ser vista como um alerta para a questão do saneamento de represas urbanas, ou visto de forma mais direta: acreditamos que não seja possível controlar a eutrofização na represa da Pampulha sem controlarmos as entradas de fósforo. Finalmente, é preciso destacar que o presente estudo corrobora os resultados alcançados por Rafael Resck que realizou uma pesquisa muito semelhante na represa há apenas um ano atrás objeto de sua dissertação de mestrato (Resck, 2007).
E como ficam os peixes nesse ambiente? Em termos de bioacústica, as pesquisas na represa da Pampulha estiveram focadas nas seguintes questões: (a) testes iniciais com a sonda Biosonics DT-X; (b) estudos de batimetria; (c) estudos sobre padrões de distribuição espacial e densidade de peixes no reservatório. As pesquisas enfocando os estudos batimétricos e de morfometria na represa da Pampulha foram as pioneiras nesse sentido em nosso grupo de pesquisas e pode-se dizer que foi nessa represa que apredemos a lidar com uma série de ferramentas necessárias para se trabalhar com a sonda hidroacústica. Foi aqui também que fizemos os testes iniciais com a sonda, observando o comportamento de diversos dos componentes auxiliares que tivemos que desenvolver para usar o plenamente o sistema.
Os estudos de batimetria já estão sendo publicados (no prelo):
Resck, R.P.; Bezerra-Neto, J.F. & Pinto-Coelho. in press. R.M. Nova Batimetria e uma Avaliação Ecológica de Parâmetros Morfométricos da Lagoa da Pampulha (Belo Horizonte, Brasil). Revista Geografias. UFMG.
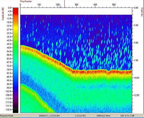
Os resultados mais importantes alcançados em nossas pesquisas nessa represa são relativos às estimativas do estoque de peixes no reservatório. A figura, a seguir, ilistra um ecograma obitdo com a nosa Biosonics na represa da Pampulha e sugere que existe no local uma alta densidade de peixes.
![]() |
Figura 1 - Ecograma obtido no dia 17 de maio de 2008 na represa da Pampulha, região próxima ao Iate Tênis Clube. O ecograma sugere que existe uma grande densidade de peixes, concentrados, sobretudo nas regiões mais profundas do lago. Esse padrão de distribuição espacial seja talvez uma resposta comportamental dos peixes para evitar a pressão de predação exercida pelos biguás que ocorrem em grande número no local. Estudos anteriores revelaram que as tilápias são praticamente os únicos peixes que existem em grandes densidades na represa. Portanto, os peixes que são vistos no ecograma devem muito provavelmente ser exemplares de tilápias. O ecograma acima foi obtido com o software Visual Acquistion (Biosonics, Inc.)
O bolsista de pós-doutoramento José Fernandes Bezerra-Neto vem trabalhando intensivamente com os ecogramas gerados em nossas pesquisas de campo. Abaixo, está representada uma de suas primeiras estimativas feitas da densidade de peixes que ocorre na represa da Pampulha.
![]() |
Figura 2 - Estimativa da densidade de peixes (tilápias) na represa da Pampulha. Observar que as maiores densidades ocorrem nas regiões mais profundas do reservatório e chegam ao patamar de masi de 240.000 indivíduos por ha. Entendemos que as elevadas densidades de tilápias observadas nesse ambiente podem estar contribuindo para uma sensível piora das condições limnológicas do ambiente principalmente em termos de déficit de oxigênio, teores de amônio e principalmente pela excreção do fósforo, elemento limitante para a produção primária do ambiente. A recuperação da qualidade de águia da represa irá passar necessariamente pelo manejo ecológico das populações de tilápias. Gráfico feito por Bezerra-Neto e já publicado em reportagem especial do Estado de Minas em 22 de junho de 2008. As estimativas foram feitas através dos programas Visual Analyzer (Biosonics, Inc.) e Surfer 8.0 (Goldman, Inc.)
Os dados de distribuição espacial de peixes obtidos com o sistema DT-X revelaram que as maiores densidades foram obtidas junto ao compartimento mais profundo da represa e que os peixes evitaram ativamente as regiões mais rasas e mais poluídas do sistema. Acreditamos, contudo, que a fuga da predação por aves aquáticas (Biguás) deve ser uma das causas para o estabelecimento desse padrão.
Prof. Ricardo Motta Pinto Coelho
RMPC Consultores em Recursos Hídricos
Rua das Hortênsias, 800
CEP 34.000-000 NOVA LIMA (MG)
Telefax: 0XX 31 3517 9793
E-mail: rpcoelho@globo.com
Última atualização em 16 de agosto de 2017
Todos os direitos reservados.