REPRESA DE NOVA PONTE



A represa de Nova Ponte está situada na região do Triângulo Mineiro. Ela é formada por sub-eixos distintos, formados pelos rios Araguari e Quebra Anzol. O rio Araguari, a jusante, ainda sofre três outros barramentos (Miranda e Capim Branco I e II). A represa de Nova Ponte ainda é jovem e conta com menos de 20 anos de barramento. Trata-se de um reservatório com características predominantemente oligotróficas e um pequeno tempo de retenção. Ao longo dos últimos anos, no entanto, ele vem sofrendo um intenso processo de ocupação de sua orla principalmente por sitiantes e casas de veraneio bem como clubes de pesca desportiva. Uma intensa atividade agrícola vem se desenvolvendo em sua bacia de captação principalmente com o auxílio da irirgação (pivots centrais). Em virtude dessa intensa ocupação, espera-se para breve o aparecimento de bolsões de trofia ao longo do reservatório.

O presente projeto vincula-se ao programa para a delimirtação de parques aquícolas no reservatório de Nova Ponte, projeto financiado pela Fundação de Amparo à Pesquisa do Estado de Minas Gerais (FAPEMIG) que é feito conjuntamente pelo Laboratório de Gestão de Reservatórios da UFMG e a Empresa de Pesquisas Agropecuárias do Estado de Minas Gerais (EPAMIG).

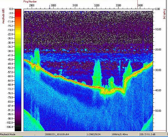
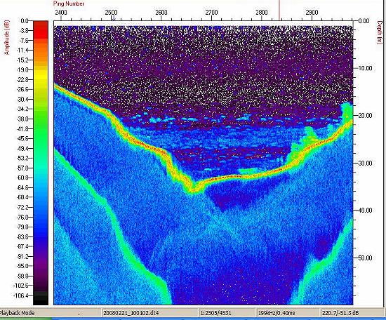
Os estudos com a sonda Biosonics no reservatório de Nova Ponte foram realizados no dia 21 de fevereiro de 2008. Os principais objetivos foram: (a) estudar os sedimentos de um braço do reservatório onde está sendo implantado um projeto de tanques-rede; (b) estimar as densidades de peixes no braço do reservatório. Os ecogramas abaixo mostram diferentes aspectos do local estudado, onde se destacam as elevadas densidades de peixes, encontrados sempre em um único estrato de profundidade, a aproximadamente a 20-25 metros de profundidade. Os ecogramas também revelaram a complexidade do relevo do fundo do braço identificando os locais onde a estrutura básica da vegetação ripária permanece ainda praticamente itacta no fundo do reservatório.





Os dados de bioacústica de peixes serão analizados pela Dra. Elieane Vieira, especialista em geoprocessamento, da Empresa de Pesquisas Agropecuárias do Estado deMinas Gerais (EPAMIG) que pretende elaborar um modelo de compartimentação ecológica do braço estudado usando um conjunto de diferentes variáveis limnológicas devidamente georeferenciado. Os resultados alcançados com a sonda poderão facilmente serem aplicados pelas concessionárias de energia elétrica para toda uma série de aplicações que vão desde a identificação dos paliteiros submersos, às estimativas dos estoques pesqueiros ou memo estudos visando a identificação de zonas de assoreamento nos reservatórios. Outras aplicações seriam ainda o acompanhamento e validação dos programas de peixamento, o estudo do comportamento reprodutivo de peixes ou ainda o monitortamento dos eventos de mortandade de peixes que frequentemente ocorrem nos canais de fuga das turbinas.



Voltar à página inicial.


Página criada por Ricardo M. Pinto-Coelho
Lab. Gestão de Reservatórios, ICB, UFMG
Última atualização em 21 de junho de 2008
Todos os direitos reservados.